Dashboard¶
Overview¶
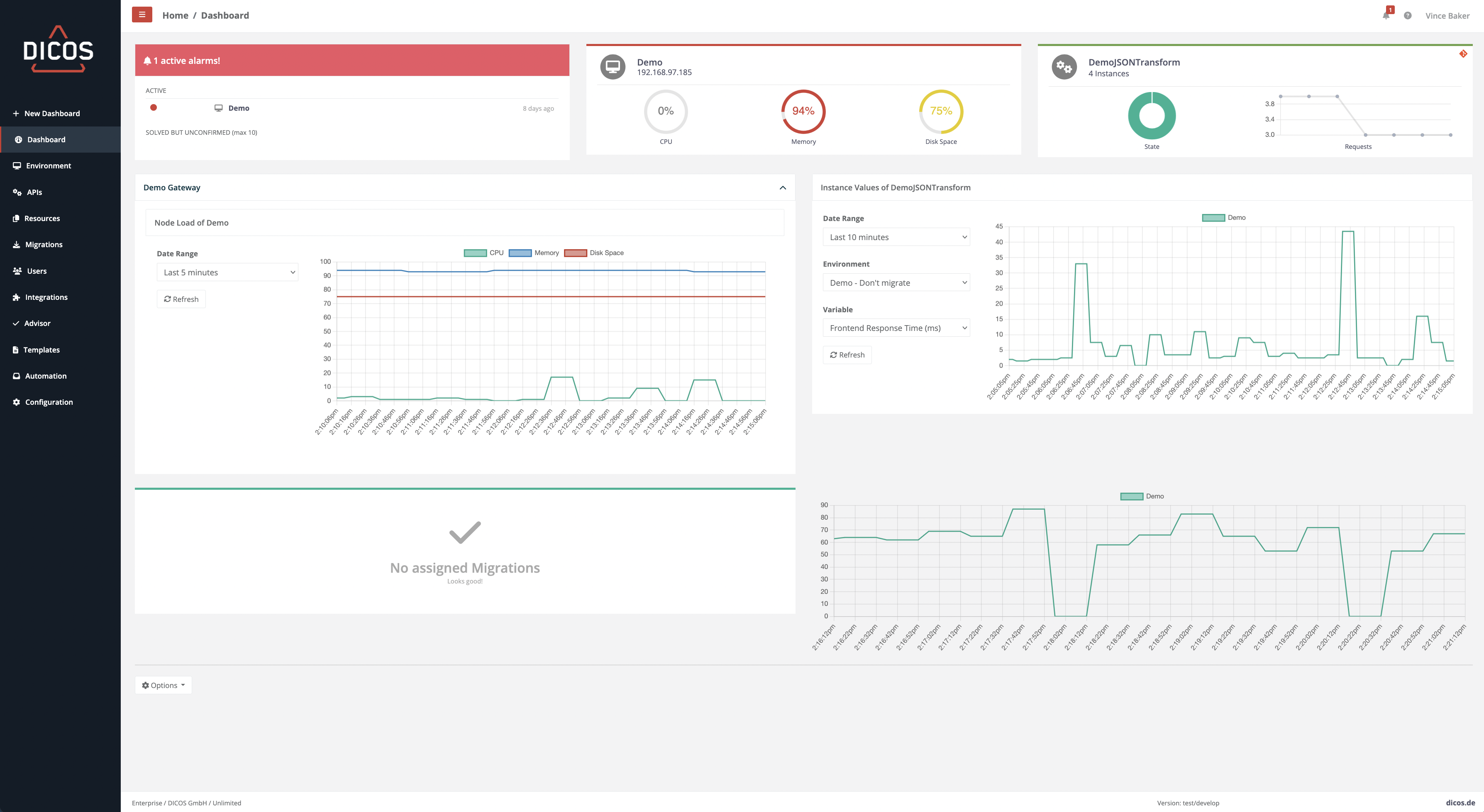
DICOS API Gateway Manager instantly creates an overview of the current status of managed Layer 7 API Gateways and services. The status of all instances and services is clearly summarized in a matrix view. A freely configurable dashboard can be individually tailored to create the desired view. The customizable Dashboard allows you to select the elements individually and according to your needs to create the desired display. Multiple Dashboards can be easily defined so that displays are appropriate for various users, whether management, operators, or API owners.
Create a new Dashboard¶
If you need more than one dashboard, you can click on the “New Dashboard” link in the left-hand pane. You can select a custom name for your newly created dashboard.
If you want the dashboard to be visible only to you, you can mark it as private.
Edit a Dashboard¶
To configure the nodes and services shown click "Options" → “Edit Page” on the upper right corner. This will switch the dashboard to the design view, where you are able to add and remove widgets, and to edit the parameters of the widgets.
To save your changes click the save button in the upper left of the design view.
The catalog of widgets is expanded with each release. So be sure to update to the latest version of DICOS API Gateway Manager to get the most out of it.
Delete a Dashboard¶
If you want to delete your existing dashboard, you can click on "Options" → "Delete" on the upper right corner.
The default dashboard can't be deleted.
Widgets¶
If you want to add an additional widget to your dashboard, you can click on "Add widget" in the dashboard design mode.
You can choose by following widget:
The catalog of widgets is expanded with each release. So be sure to update to the latest version of DICOS API Gateway Manager to get the most out of it.




