DICOS API Gateway Manager¶
API OPERATIONS AUTOMATION FOR BROADCOM LAYER7
DICOS API Gateway Manager is the market-leading solution for API Operations Automation for your Broadcom Layer7 environment, providing a complete set of features for fast and reliable API Deployment and Migration and comprehensive API Monitoring and Alarming.
API Gateway Manager is the missing link in Broadcom’s Layer7 portfolio and allows you to use modern workflows including git and CI/CD support side by side with your API Gateway.
Documentation + Knowledge Base¶
Introduction¶
Getting Started¶
Concepts¶
- APIs, Folders and Instances
- Nodes, Clusters and Environments
- Migrations and Templates
- APIOps
- Storage Formats
- Dependencies
Configuration and Usage¶
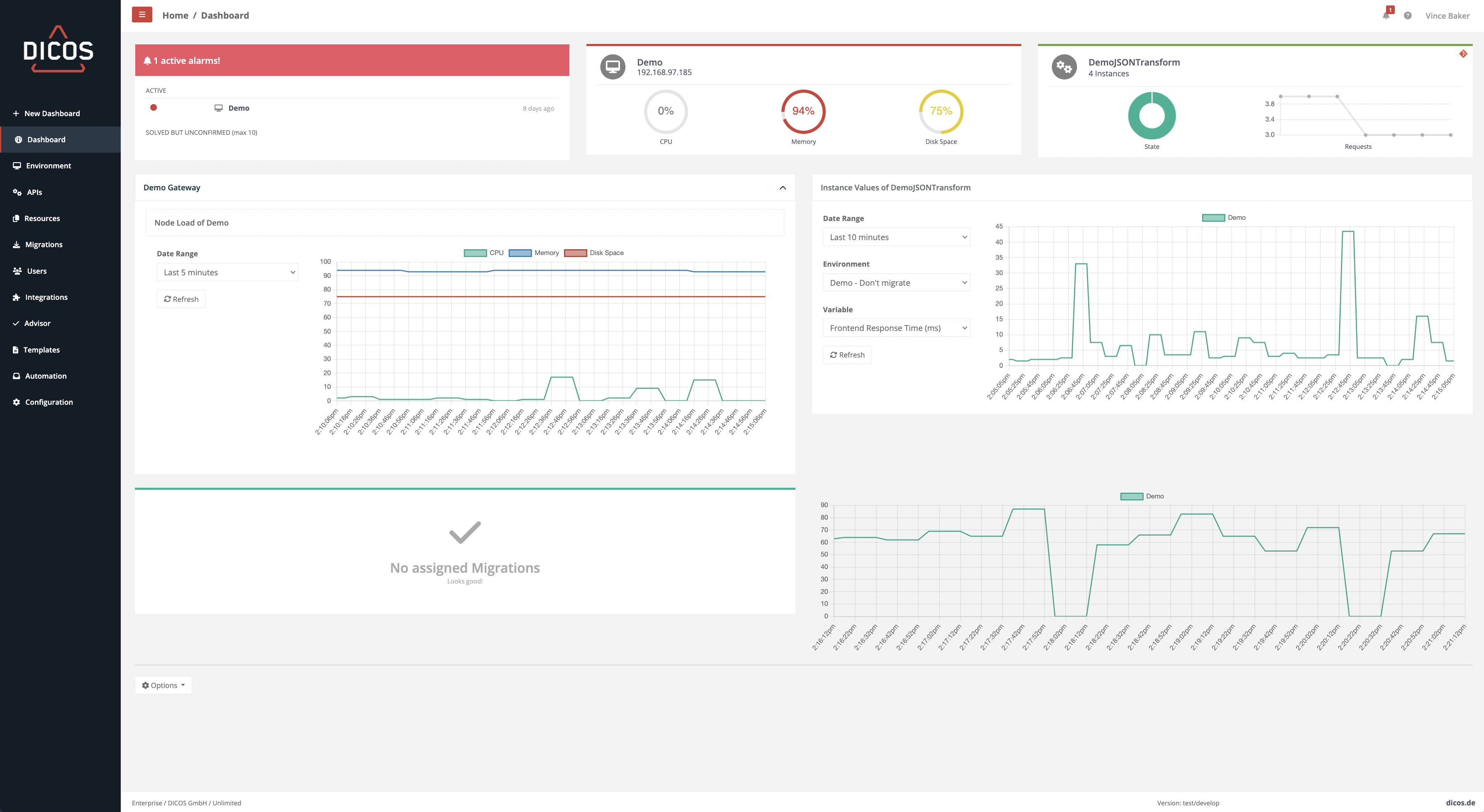
- Dashboard
- Environment
- APIs
- Resources
- Migrations
- Users
- Integrations
- Advisor
- Service Templates
- Automations
- Configuration
API and CLI Reference¶
How to¶
- Work with git
- Automate migrations via API
- Deploy a API with Service Templates via API
- Connect an external Prometheus
- Work with the XML Deployer
- Use service variables
- Configure/Install ...
- How to Download Solution Kits and Resources
Troubleshooting¶
- Database related problems
- Access Container Logs
- Access Migration Artifacts
- Certificate Authentication Does Not Work
- Access Gateway Manager Logs
- Unable to upload client certificate to use in node config
- LDAP Login return 504 error message
- My CI/CD Pipeline Stopped Working After Update to 2023.2
- HTTPS Header Size
- Start tag expected, '<' not found
- Invalid Resource while migrating Security Zones
